宝塔双11特惠活动,企业版2299元/3年,立省700元,还送3年SSL证书!查看活动
当前位置:论坛首页 > Linux面板 > 求助

【已完成】CPU一直爆满了

发表在 Linux面板2023-3-9 17:52 [复制链接] 8 6254

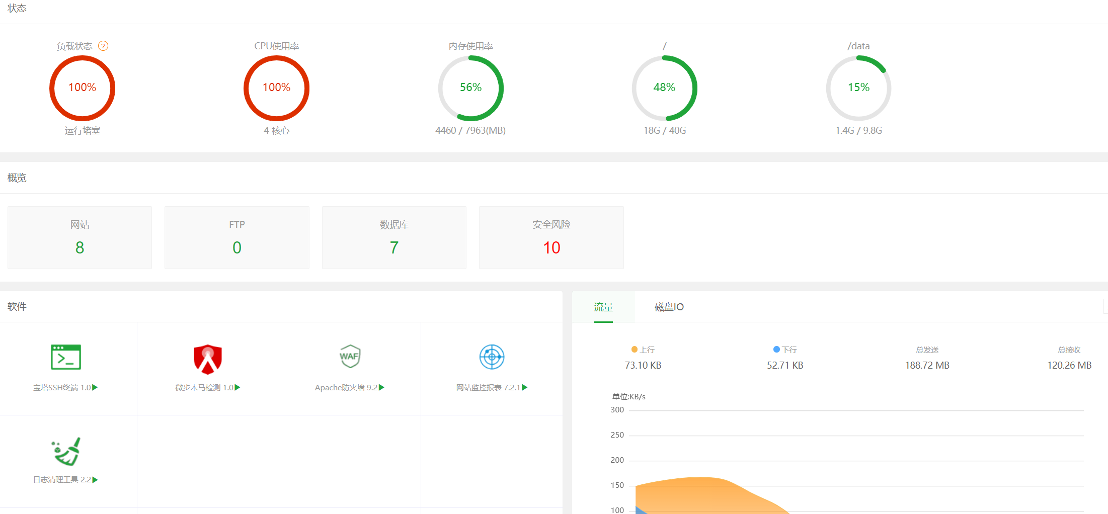
1.png

没有攻击  ,有个wordpress站 开启后就爆满了 求助
使用道具 举报 只看该作者 回复
发表于 2023-3-9 17:59:11 | 显示全部楼层
您好,您可以在服务器命令行执行top命令查看下具体占用服务器负载的是什么进程,
如是面板进程占用,您可以在服务器命令行执行bt 16命令修复面板即可,该问题我们已做出修复调整。
使用道具 举报 回复 支持 反对
发表于 2023-3-9 17:59:32 | 显示全部楼层
wordpress要好好优化一波,不然多几个人访问就会资源跑满的。
使用道具 举报 回复 支持 反对
发表于 2023-3-9 18:03:28 | 显示全部楼层
堡塔运维向樛木 发表于 2023-3-9 17:59
您好,您可以在服务器命令行执行top命令查看下具体占用服务器负载的是什么进程,
如是面板进程占用,您可以 ...

2.png 看不懂哦
使用道具 举报 回复 支持 反对
发表于 2023-3-9 18:07:05 | 显示全部楼层
蓝易云 发表于 2023-3-9 17:59
wordpress要好好优化一波,不然多几个人访问就会资源跑满的。

需要怎么优化哦  可以指点下吗
使用道具 举报 回复 支持 反对
发表于 2023-3-9 18:18:02 | 显示全部楼层
aa804520209 发表于 2023-3-9 18:07
需要怎么优化哦  可以指点下吗

建议您排查网站日志,看看是不是被打了,或者php是否有大量慢日志,有的话联系程序员给您处理一下;
不会分析网站日志的话,软件商店有【网站监控报表插件】,可视化查看日志,如果有大量请求在1秒或几秒内进来,大概率就是被打了导致的,你可以安装我们的【Nginx/Apache防火墙】插件拦截攻击
使用道具 举报 回复 支持 反对
发表于 2023-3-9 18:38:41 | 显示全部楼层
堡塔运维向樛木 发表于 2023-3-9 18:18
建议您排查网站日志,看看是不是被打了,或者php是否有大量慢日志,有的话联系程序员给您处理一下;
不会 ...

好的 非常感谢
使用道具 举报 回复 支持 反对
发表于 2023-3-9 18:40:44 | 显示全部楼层
您客气了
使用道具 举报 回复
发表于 2023-3-9 20:21:08 | 显示全部楼层
aa804520209 发表于 2023-3-9 18:07
需要怎么优化哦  可以指点下吗

安装缓存插件,动静态分离,上个CDN什么的。宝塔面板在装个Redis缓存啥的
使用道具 举报 回复 支持 反对
您需要登录后才可以回帖 登录 | 立即注册

本版积分规则

普通问题处理

论坛响应时间:72小时

问题处理方式:排队(仅解答)

工作时间:白班:9:00 - 18:00

紧急运维服务

响应时间:3分钟

问题处理方式:宝塔专家1对1服务

工作时间:工作日:9:00 - 18:30

宝塔专业团队为您解决服务器疑难问题

点击联系技术免费分析

工作时间:09:00至18:30

快速回复 返回顶部 返回列表