当前位置:论坛首页 > Linux面板 > 求助

【已解答】磁盘io读取写入过高负载

发表在 Linux面板2023-11-4 17:35 [复制链接] 3 6766

本帖最后由 堡塔运维小林 于 2023-11-4 18:10 编辑

为了能快速了解并处理您的问题,请提供以下基础信息:
[/quote]
[quote]

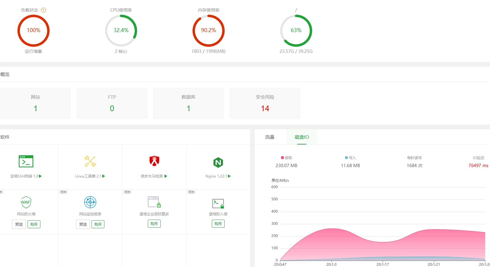
从今天中午开始磁盘io读取写入一直很高,无法解决,只要一开数据库就卡死

相关截图(日志、错误):

使用道具 举报 只看该作者 回复
发表于 2023-11-4 18:10:18 | 显示全部楼层
您好,根据您上面的反馈,以下是一些可能的原因和解决方法:

1、数据库查询或操作导致的高磁盘 I/O: 高磁盘 I/O 可能是由于数据库查询、插入或更新等操作导致的。你可以使用数据库性能工具来分析和优化数据库查询,确保查询使用了正确的索引,并检查是否有不必要的查询或长时间运行的事务。
2、磁盘空间问题: 如果磁盘空间不足,可能会导致高磁盘 I/O。确保你的磁盘有足够的可用空间。你可以使用命令 df -h 来检查磁盘使用情况。
3、后台任务: 有时,系统中的后台任务或日志记录可能会导致高磁盘 I/O。检查是否有正在运行的后台任务或日志记录进程,可能需要适当配置它们,以减少磁盘 I/O。
4、磁盘故障: 硬盘或存储设备的故障可能导致异常高的磁盘 I/O。你可以使用命令 dmesg 或查看系统日志来检查是否有与硬盘相关的错误消息。
5、文件系统问题: 文件系统损坏或错误也可能导致高磁盘 I/O。运行文件系统检查工具(例如 fsck)来修复可能的文件系统问题。
6、优化数据库: 针对数据库应用程序,确保它经过优化,包括查询、表设计和索引等方面。这有助于减少不必要的磁盘 I/O。

针对你的具体情况,可能需要进一步调查和分析以确定高磁盘 I/O 的原因。你可能需要执行一些系统诊断来更深入地了解问题并采取适当的措施来减轻磁盘 I/O。如果可能的话,尝试在高负载期间执行监控和分析。

使用道具 举报 回复 支持 反对
发表于 2023-11-4 20:03:35 | 显示全部楼层
堡塔运维小林 发表于 2023-11-4 18:10
您好,根据您上面的反馈,以下是一些可能的原因和解决方法:

1、数据库查询或操作导致的高磁盘 I/O: 高磁 ...

这是什么原因,mysql一启动就跑满
微信截图_20231104173304.png
使用道具 举报 回复 支持 反对
发表于 2023-11-4 21:59:26 | 显示全部楼层
宝塔用户_ymmqyc 发表于 2023-11-4 20:03
这是什么原因,mysql一启动就跑满

您好,上面已经有说排查思路,检测您的MySQL的查询情况或者慢查询日志是否正常
使用道具 举报 回复 支持 反对
您需要登录后才可以回帖 登录 | 立即注册

本版积分规则

普通问题处理

论坛响应时间:72小时

问题处理方式:排队(仅解答)

工作时间:白班:9:00 - 18:00

紧急运维服务

响应时间:3分钟

问题处理方式:宝塔专家1对1服务

工作时间:工作日:9:00 - 18:30

宝塔专业团队为您解决服务器疑难问题

点击联系技术分析

工作时间:09:00至18:30

快速回复 返回顶部 返回列表