当前位置:论坛首页 > Linux面板 > 求助

【已完成】磁盘io读取写入一直过

发表在 Linux面板2023-11-4 20:23 [复制链接] 1 5349

本帖最后由 堡塔运维小林 于 2023-11-4 21:40 编辑

为了能快速了解并处理您的问题,请提供以下基础信息:
面板、插件版本:

系统版本:

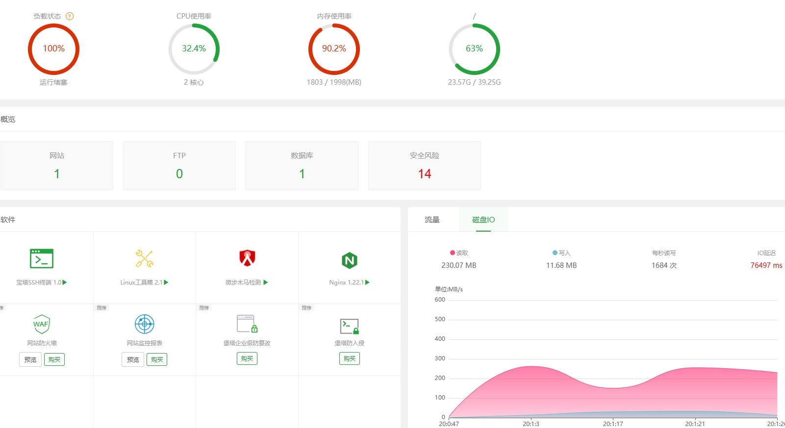
问题描述:

相关截图(日志、错误):

微信截图_20231104173304.png
使用道具 举报 只看该作者 回复
发表于 2023-11-4 21:39:58 | 显示全部楼层
您好,另外一个贴已回,请勿重复发帖,谢谢!
使用道具 举报 回复 支持 反对
您需要登录后才可以回帖 登录 | 立即注册

本版积分规则

普通问题处理

论坛响应时间:72小时

问题处理方式:排队(仅解答)

工作时间:白班:9:00 - 18:00

紧急运维服务

响应时间:3分钟

问题处理方式:宝塔专家1对1服务

工作时间:工作日:9:00 - 18:30

宝塔专业团队为您解决服务器疑难问题

点击联系技术分析

工作时间:09:00至18:30

快速回复 返回顶部 返回列表