宝塔双11特惠活动,企业版2299元/3年,SSL证书低至9.9元!查看活动
当前位置:论坛首页 > Linux面板 > 求助

【已回应】帮看下,服务器负载在1.2到3.6之间,愁的不行

发表在 Linux面板2020-3-23 11:26 [复制链接] 5 2163

本帖最后由 谢花郎 于 2020-3-23 11:59 编辑

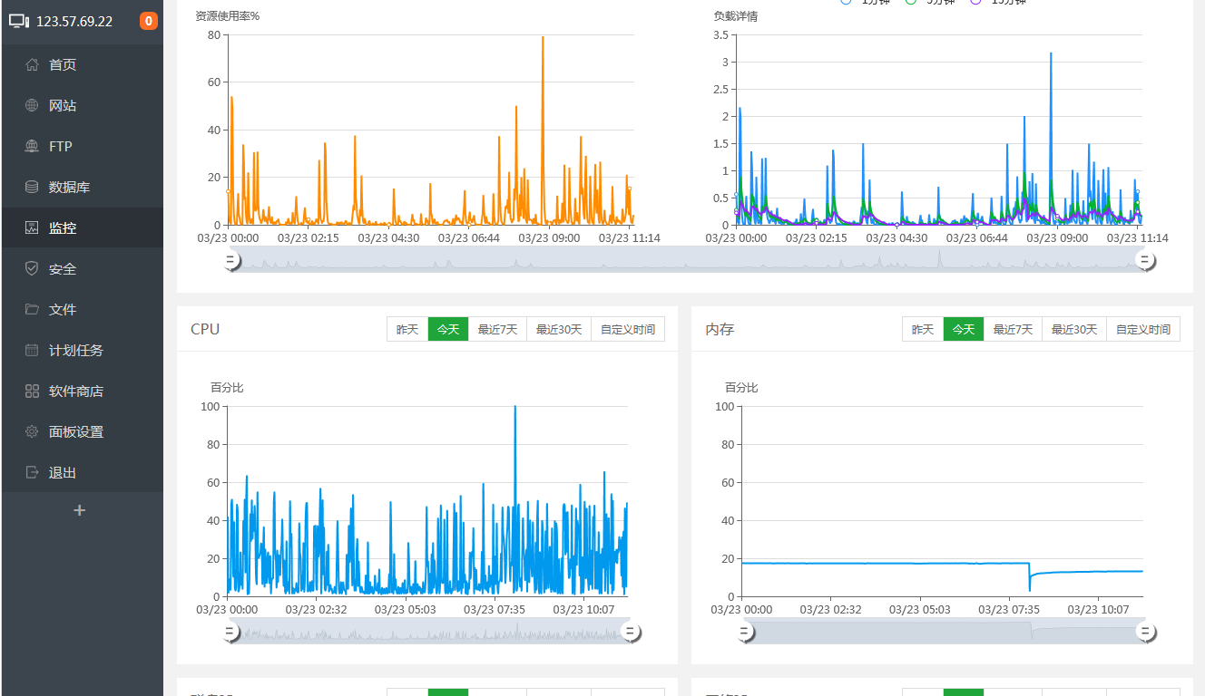
362321321.png 帮看下,是需要提升那些配置,可以降低cpu,现在都卡的网站打不开
使用道具 举报 只看该作者 回复
发表于 2020-3-23 11:59:37 | 显示全部楼层
top查看一下看看是哪个进程占用服务器资源开销
使用道具 举报 回复 支持 反对
发表于 2020-3-23 12:18:08 | 显示全部楼层
如图所示,帮看下吧,我是一点也看不懂
360截图20200323121723233.png
使用道具 举报 回复 支持 反对
发表于 2020-3-23 12:40:19 | 显示全部楼层
再就是想做个负载,看到需要3台服务器,这3台服务器只需要有一台是宝塔专业版就可以,还是需要3台都是宝塔专业版
使用道具 举报 回复 支持 反对
发表于 2020-3-23 12:43:35 | 显示全部楼层
360截图20200323124221335.png ,需要mysql里边哪里设置下吗?
使用道具 举报 回复 支持 反对
发表于 2020-3-23 14:34:54 | 显示全部楼层
宝塔用户_lqcoau 发表于 2020-3-23 12:40
再就是想做个负载,看到需要3台服务器,这3台服务器只需要有一台是宝塔专业版就可以,还是需要3台都是宝塔 ...

需要三台都是专业版
使用道具 举报 回复 支持 反对
您需要登录后才可以回帖 登录 | 立即注册

本版积分规则

普通问题处理

论坛响应时间:72小时

问题处理方式:排队(仅解答)

工作时间:白班:9:00 - 18:00

紧急运维服务

响应时间:3分钟

问题处理方式:宝塔专家1对1服务

工作时间:工作日:9:00 - 18:30

宝塔专业团队为您解决服务器疑难问题

点击联系技术免费分析

工作时间:09:00至18:30

快速回复 返回顶部 返回列表