当前位置:论坛首页 > Linux面板 > 求助

【已回应】服务器正常,网站有时打开,有时打不开问题

发表在 Linux面板2020-4-28 17:16 [复制链接] 2 1657

面板版本:宝塔linux面板 7.2.0

系统版本:CentOS 7.6 1810     NG1.6版本

浏览器版本:Google Chrome 73.0.3664.3

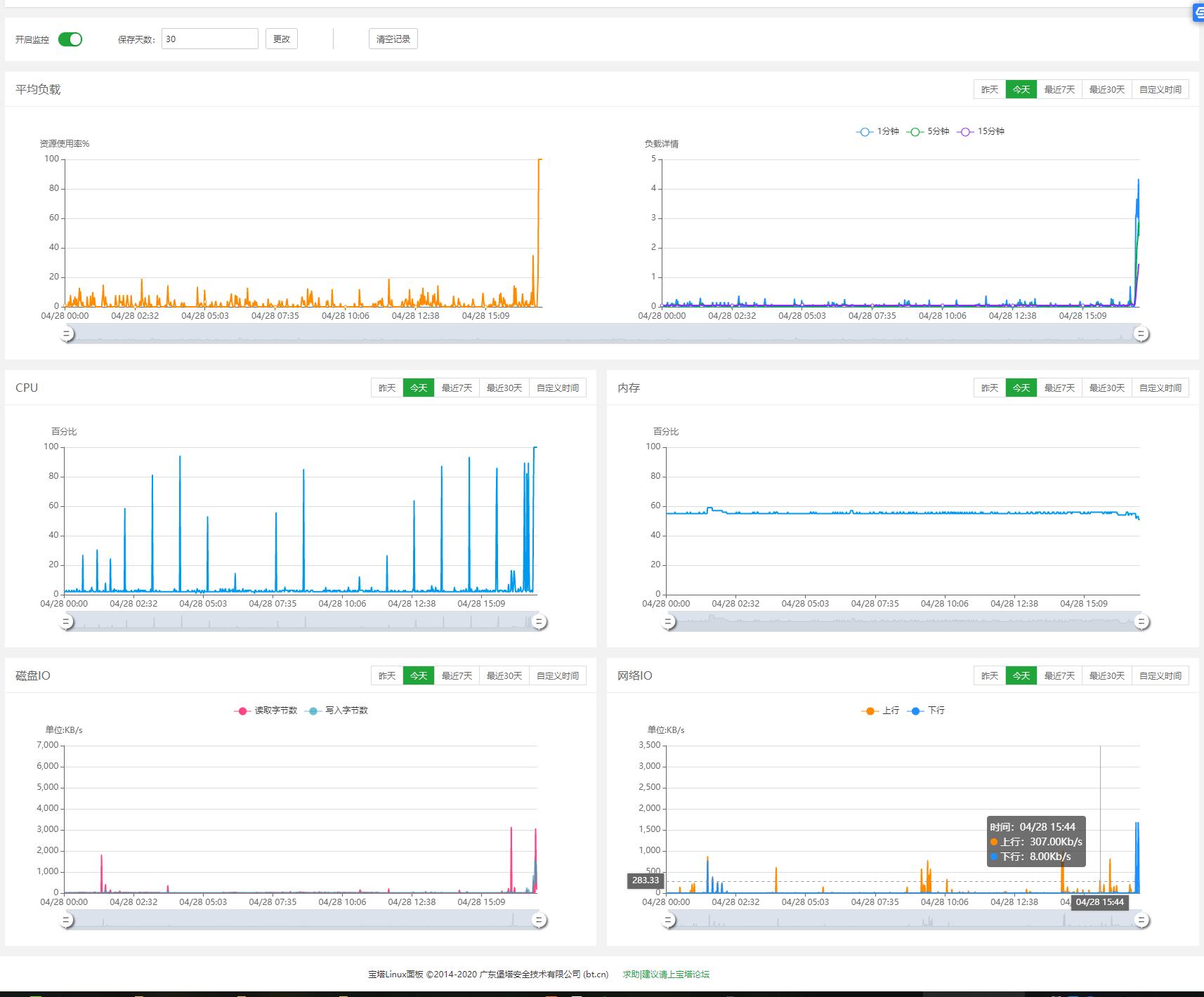
问题现象:网站有时能打开,有时打不开。过个几分钟又能打开,非常不稳定。

重现方式:




QQ截图20200428171315.jpg
这个图表,后面是我安装apache的时候,cpu跑满,请忽略。

我的问题是在全部指数都正常的情况下,发生的现象。

请问官方,是不是要升级宝塔版本才能解决这个问题吗?还是怎么处理?

使用道具 举报 只看该作者 回复
发表于 2020-4-28 17:20:14 | 显示全部楼层
您好,打不开站点时候看下网站日志返回什么。
使用道具 举报 回复 支持 反对
发表于 2020-4-28 19:06:41 | 显示全部楼层
学习,看看学习学习
使用道具 举报 回复 支持 反对
您需要登录后才可以回帖 登录 | 立即注册

本版积分规则

紧急运维服务

响应时间:3分钟

问题处理方式:宝塔专家1对1服务

工作时间:工作日:9:00 - 18:30

宝塔专业团队为您解决服务器疑难问题

点击联系技术分析

工作时间:09:00至18:30

快速回复 返回顶部 返回列表