宝塔10周年开年大促,年度钜惠,先领红包再下单,享受折上折,还有抽奖!查看活动
当前位置:论坛首页 > Linux面板 > 求助

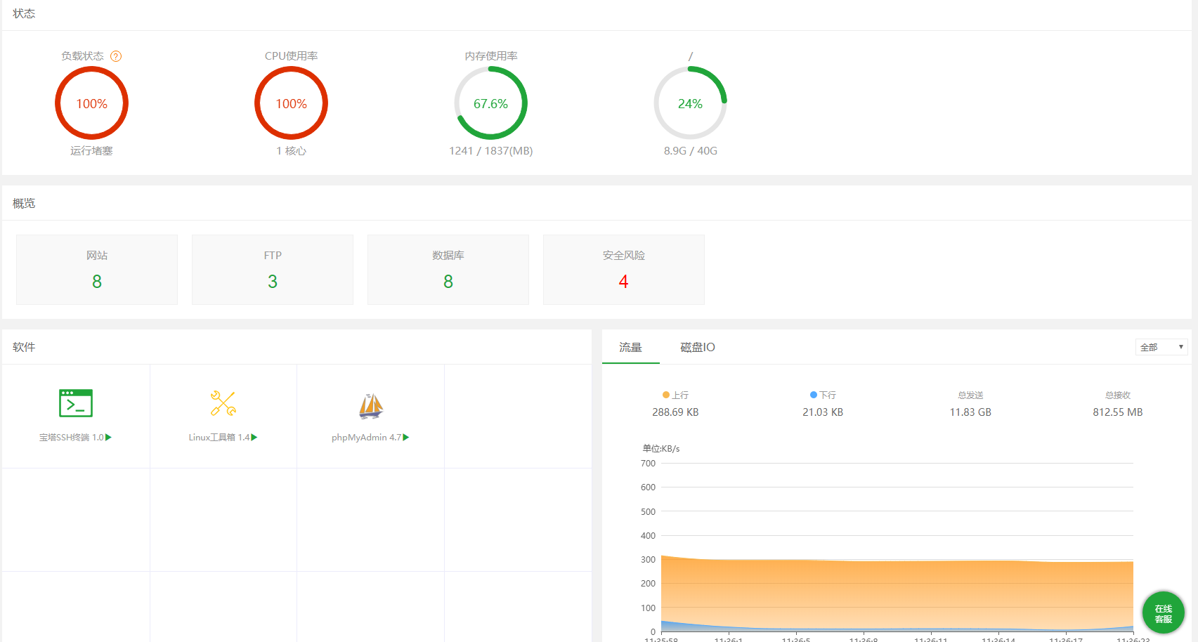
【待反馈】运行堵塞,搞不清楚是那个进程的问题

发表在 Linux面板2021-6-29 11:53 [复制链接] 1 1890

QQ截图20210629113629.png 下载任务管理器也提醒这个 QQ截图20210629115149.png
使用道具 举报 只看该作者 回复
发表于 2021-6-29 14:18:11 | 显示全部楼层
您好,您到服务器SSH中修复下面板执行
  1. bt  16
复制代码

重新安装下堡塔任务管理器,看下能否打开
使用道具 举报 回复 支持 反对
您需要登录后才可以回帖 登录 | 立即注册

本版积分规则

紧急运维服务

响应时间:3分钟

问题处理方式:宝塔专家1对1服务

工作时间:工作日:9:00 - 18:30

宝塔专业团队为您解决服务器疑难问题

点击联系技术分析

工作时间:09:00至18:30

快速回复 返回顶部 返回列表